2025-11-14 11:11:51
安科瑞丁一18761599093
47
引言:校園公共區域作為師生活動的核心場景,往往面臨能耗大、浪費現象突出、管理手段滯后等問題。“長明燈”“空調過度使用”等情況屢見不鮮,定額管理難以有效落地。AcrelEMS-EDU校園智慧能源管理平臺針對公共能源管理痛點,構建“監控-定額-控制”一體化閉環體系,實現公共能耗的智能監測、準確調控與有效管理,為綠色校園建設注入新動能。

全景監控:讓能耗數據可視化
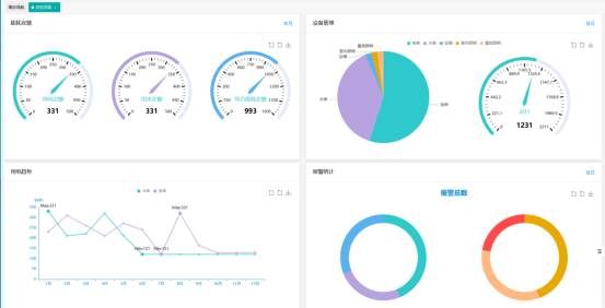
AcrelEMS-EDU方案的核心*勢在于實現了公共區域能耗的全維度可視化監控,讓能源使用狀態盡在掌握。
平臺搭載的公區監控總覽看板,可一屏呈現各區域電、水及綜合能耗數據。通過定額板塊實時跟蹤本月能耗指標,結合設備運行狀態、年度用電趨勢對比及異常報警統計,為管理人員提供多維度數據支撐,助力快速發現浪費問題、準確實施定額管理。

房間總覽功能采用不同顏色標識,清晰區分正常、能耗異常、設備故障等狀態的房間。管理人員點擊任意房間,即可查看每小時電、水使用曲線,準確定位能耗高峰與異常波動點,告別傳統管理中“看不見、摸不著”的困境。

在監控詳情頁面,基于公共區域能耗拓撲圖,準確標注用電、用水、照明、空調等各類設施的監測點。點擊任意監測點,即可實時查看設備運行參數,實現從整體到局部、從宏觀到微觀的能耗監控。


定額管理:讓用能標準精細化
針對公共區域用能場景復雜、用量不均的特點,AcrelEMS-EDU建立了精細化的定額管理體系,讓用能標準更清晰、管控更有力。
平臺支持自定義能源定額方案,可根據公共場景的功能屬性、面積大小、人流量、設備配置等因素,按區域(教學樓、實驗樓、圖書館等)或設備類型(公共照明、空調、特殊實驗室設備等)靈活設置定額標準,確保定額方案科學合理。

實時定額對標功能將各區域實際用能數據與定額標準動態對比,通過“實際用量-定額標準-超額百分比”三欄表直觀呈現達標情況,一旦出現超耗現象,系統可及時預警,便于管理人員快速介入處理。

定期更新的定額排名功能,對各部門、院系、班*的用能情況進行量化排名,通過公開透明的監督機制,增強師生節能意識,引導規范用能行為,從源頭減少能源浪費。

遠程控制:讓節能措施有效化
AcrelEMS-EDU方案通過遠程控制功能,將節能措施準確落地,大幅提升管理效率,減少人力成本投入。
管理人員可通過平臺遠程啟停公共區域的用電設備,支持批量設置時控規則,針對教室、走廊、衛生間等不同場景,定制個性化開關時間方案。例如,根據教學作息自動調節教室照明、空調運行狀態,避免課后設備空轉造成的能源浪費。
所有遠程操作均會生成詳細日志,記錄操作人、操作時間、操作內容及設備反饋結果,實現全程可追溯、可核查,確保管理行為規范有序。無需現場奔波,即可完成設備管控,讓節能措施執行更有效、更準確。

閉環管理:推動能源管理新飛躍
AcrelEMS-EDU公共能源管理方案通過“全景監控掌實況、定額管理明標準、遠程控制落措施”的閉環體系,改變了傳統公共能源管理“事后統計”的被動模式,實現了“事前計劃、事中監控、事后*化”的全流程升*。
這一閉環管理模式,不僅有效降低了校園公共區域的能源浪費,提升了能源利用效率,更減輕了管理人員的工作負擔,提高了管理的精細化水平與安全保障能力。從教學樓到圖書館,從公共走廊到智慧教室,AcrelEMS-EDU方案為各類公共空間提供了定制化的能源管理解決方案,助力校園實現節能降耗目標,為打造綠色、智能、有效的公共空間提供了堅實支撐。
未來,AcrelEMS-EDU將持續迭代升*,融入更多智能算法與創新技術,進一步*化公共能源管理流程,為校園及各類公共建筑提供更具針對性、更有效的能源管理解決方案,推動綠色低碳發展理念深入人心。