2025-10-13 13:08:16
安科瑞丁一18761599093
79
一、引言:雙碳戰略下,校園綠色轉型迫在眉睫
2020年9月22日,中國在第75屆聯合國大會上鄭重宣布“雙碳”目標——力爭2030年前實現碳達峰,2060 年前實現碳中和。這一承諾不僅是中國應對**氣候變化的大國擔當,更為各行業綠色發展劃定了明確方向。此后,黨中央、國務院多次召開專題會議部署雙碳工作,2021年10月印發的《中共中央國務院關于完整準確貫徹新發展理念做好碳達峰碳中和工作的意見》,更是將雙碳目標上升為國家戰略,明確其為“解決資源環境約束突出問題、實現中華民族永續發展的必然選擇”。教育領域作為人才培養與社會示范的重要陣地,自然成為雙碳戰略落地的關鍵環節。

2022年10月,教育部發布《綠色低碳發展國民教育體系建設實施方案》(教發〔2022〕2 號),明確要求將綠色低碳發展融入校園建設,提出“完善校園能源管理工作體系”“建立校園能耗監測體系”“鼓勵采用節能減排新技術產品開展節能改造” 等具體任務,為校園雙碳實踐提供了政策指引。

與此同時,隨著高校建設規模擴大、師生人數增長,校園能耗持續攀升,用電、用水、供暖等領域的能源浪費問題逐漸凸顯。作為社會用能重要單元,高校不僅需承擔節能減排的社會責任,更應發揮教育示范作用 —— 通過打造全生命周期的低碳校園,將綠色理念融入教學、科研與管理,進而帶動城市綠色轉型,為國家雙碳目標實現注入 “校園力量”。
二、低碳校園建設:五大核心要點
(一)構建智慧能源管理體系,打破信息孤島
低碳校園建設的核心在于“可視化、精細化”的能源管理。通過數字化平臺整合電力、水耗、空調、照明等子系統數據,可實現能源全鏈路監控與分析。以安科瑞 AcrelEMS-EDU 高校能效管理平臺為例,其不僅支持綜合能耗統計、公共區域用能管控、宿舍電控計費等基礎功能,還能自動完成碳排放折算與多維度趨勢分析,為校園能源決策提供數據支撐。
(二)*化用能結構,推進設備節能改造
節能技術落地:推廣智能照明(如人體感應開關)、空調策略管控(如分時調溫、無人斷電)、光伏發電等技術,從源頭減少“長明燈”“過度制冷”等無效能耗;
關鍵設備升*:對變電站、配電房等核心設施進行自動化改造,提升設備能效與運行安全性,降低運維過程中的能源損耗。
(三)完善管理制度,實現目標量化
建立能源審計機制:定期通過數據排查用能漏洞,*化管理流程(如調整實驗室設備運行時間、規范公共區域用能標準);
實施定額管理:為各院系、樓棟設定用能指標,通過“總量控制+超額預警”實現精細化管控,激發師生節能意識。
(四)融入低碳教育與科研,培育綠色人才
課程體系滲透:將綠色低碳知識納入通識課程、專業教學,開設“低碳校園實踐”“能源管理技術”等特色課程,培養學生低碳思維;
推動產學研結合:鼓勵高校圍繞節能技術、碳核算方法等開展科研,與企業合作研發校園適用的低碳產品,實現“科研-實踐-推廣”閉環。
(五)依托政策與示范,帶動行業轉型
以《綠色低碳發展國民教育體系建設實施方案》等政策為指導,積*申報零碳校園示范項目,通過典型案例輸出可復制的經驗,帶動更多學校參與綠色轉型。
三、安科瑞AcrelEMS-EDU平臺:低碳校園的“智慧引擎”

安科瑞 AcrelEMS-EDU 高校能效管理平臺以“數字化、智能化”為核心,覆蓋能源管理全流程,為校園雙碳實踐提供數據支撐,其核心功能可概括為五大模塊:
(一)能源全鏈路管理:構建“源-網-荷-儲-充”一體化體系
平臺打通校園能源“生產-傳輸-分配-消費”全流程,實時采集電、水、氣等能源數據,通過電力監控、能耗監測、智能控制等模塊,實現能源動態調配。例如,可結合光伏發電出力情況,*先調度綠色能源供給公共區域用電,剩余電量存入儲能設備,提升新能源利用率。
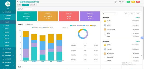
從平臺界面可見,管理者可直觀查看校園“日/月/年”總能耗、各建筑用能排名(如綜合樓、實驗樓、宿舍)、分項用能占比(照明、空調、插座用電占比),甚*能準確掌握“人均電耗”“單位面積水耗”等細節數據,為能耗*化提供準確方向。

(二)用能精細化管控:從“樓棟*”到“房間*”
平臺支持以“房間”為單位進行水電用量統計,針對教室、宿舍、實驗室等不同場景制定差異化管理策略:
分時定價與遠程控制:宿舍區域實行預付費管理(支持現金、微信、支付寶支付),教室則結合課表自動開關照明與空調,避免課后設備空轉;
高能耗設備識別:通過動態趨勢分析定位“能耗異常設備”(如老化空調、高功率實驗儀器),輔助制定替換或改造計劃,減少無效能耗。

(三)新能源整合:助力校園能源結構升*
平臺支持光伏發電站、充電樁等新能源設施接入,提供“光伏綜合看板”功能——實時監控電站裝機容量、當前發電功率、總發電量,以及逆變器運行狀態,實現新能源統一調度。同時,公共區域用能采用“智能控制+新能源*先”策略,例如白天*先使用光伏電力供應照明,夜間則自動切換*電網供電,進一步降低化石能源依賴。

(四)碳排放動態監測:讓減排“有數據、有目標”
平臺集成碳排放計算模塊,可根據能耗數據實時折算校園總碳排放量,并通過可視化圖表展示“日/周/月”碳排放變化趨勢。管理者可快速定位高耗能部門(如理學院、機械學院)、高耗能建筑(如實驗室、體育館),結合碳效排名制定針對性減排目標,推動校園碳排放量穩步下降。

(五)運維智能化升*:降本增效保安全
平臺融合電氣火災監控、設備運維管理等功能,通過剩余電流監測、設備狀態預警等技術,提前發現安全隱患(如線路老化、設備故障),并自動生成巡檢任務與維修工單。例如,當某棟宿舍配電房出現電流異常時,平臺可實時推送報警信息,調度運維人員及時處理,既降低安全風險,又減少因故障導致的能源損耗與運維成本。

四、總結:以智慧能源管理,繪就校園低碳藍圖
在雙碳戰略深入推進的背景下,校園作為“綠色理念傳播者”與“低碳實踐先行者”,其轉型意義重大。安科瑞AcrelEMS-EDU高校能效管理平臺通過“全鏈路監控、精細化管控、新能源整合、碳動態監測”,為校園節能降耗提供了可落地、可量化的解決方案——不僅讓“節能看得見、降耗算得清”,更能推動綠色理念融入校園日常,培育具備低碳意識的新一代人才。
未來,隨著技術不斷升*與政策持續賦能,低碳校園建設將邁向更高水平。我們期待更多高校借助智慧能源管理系統,實現“能源有效利用、碳排放穩步下降、綠色理念深入人心”的目標,為國家雙碳戰略落地貢獻更多“校園力量”。